BSN应用案例精选【6】:宁波环链基于区块链+5G+人工智能赋能垃圾分类碳普惠
摘要: 在我国发展区块链已成为国家战略,“十四五”也将区块链作为核心技术之一,并大力发展配套“新基建”,支撑这项技术能更好地赋能千行百业。
在我国发展区块链已成为国家战略,“十四五”也将区块链作为核心技术之一,并大力发展配套“新基建”,支撑这项技术能更好地赋能千行百业。
区块链服务网络(BSN)作为全球性区块链基础设施网络,为行业用户基于区块链构建业务应用,提供了低成本、高互通的区块链基础设施一站式服务。在BSN看来,政务、金融、司法、贸易、公益、农业等各类业务场景都具有区块链技术的应用价值。BSN希望联合生态中的应用方伙伴,通过精选和分享区块链行业中的成功案例,为区块链技术的全面应用提供更多启发与灵感。
宁波环链大数据有限公司是创新的环境生态数据收集、管理和分析服务商,并推出了艾小厨—“人工智能”驱动的数字化垃圾分类解决方案,是BSN合格开发者之一。本期将围绕现阶段主管部门面临的垃圾分类等诸多棘手难题,利用人工智能和区块链技术赋能具体场景的案例展开分享。
一、垃圾分类目前存在的难点
在当前的垃圾分类工作中,主要存在分类意识弱、监督效果不理想、政府管理难3大难点。
分类意识弱
市民分类知识普及不够,分类习惯难以改变。
监督效果不理想
人工非全天候监督。督导员效率低,成本高,效果差。部分督导员成了分拣员,不利于居民自主分类能力的提升。
政府管理难
不能及时发现违规投放,无法对错误行为进行取证。无法定向对居民进行分类辅导。智能设备厂家各自为政,政府没有统一的台账和监管系统。
二、解决方案
针对这些痛点,宁波环链大数据有限公司推出了艾小厨—“人工智能”驱动的数字化垃圾分类解决方案。
解决方案——方案逻辑
利用物联网(IOT)技术和人工智能(AI)技术构建全天候的核查和管理体系,传统垃圾收集点位搭配“艾小厨”,进行实时核查,并把核查结果反馈给居民,对投放错误行为进行监管,持续提高民众的垃圾分类的意识和能力,帮助政府建立长期有效的垃圾分类运营监管机制。

以前,政府为了鼓励居民保护环境,推行了多年绿色账户、绿色积分,但一直没有达到理想的效果。如果按投放垃圾重量鼓励,那么制造垃圾越多鼓励越多,不符合环保理念。如果按投放量少鼓励,那么不投放垃圾的人反而享受大量奖励,也不符合政府鼓励市民积极参与环保的初衷。
依赖艾小厨,根据市民的垃圾投放量、投放频次、投放准确率等,给予相应的“碳折算”鼓励。依赖这种奖励方式,引导一部分人参与垃圾分类。然后通过这部分种子客户,进一步带动小区更多的人参与。它最终提升了每一位市民环保意识。

以前企业的数据是从上游开始,下游引用上游数据,这种模式已不可行:一旦有一个环节造假,这个错误就会不断的延续。艾小厨每个节点通过可信的传感器收集数据;每个节点是独立的,数据收集后通过链上可信传输,所有的数据都可以追溯到最原始的状态;最后,依赖碳核算,计算出相依行为的价值。
沈丰平介绍,“最早我们自己搭建区块链平台,后来接触到BSN,我们逐渐的将很多应用迁移到BSN上。它一方面显著降低了企业的数据存储成本,也降低了运维成本,而且安全可靠。”






核心技术
艾小厨—“人工智能”驱动的数字化垃圾分类解决方案具有4大核心技术,具体包括MOPS分层识别技术、艾小厨智慧眼、全场景自动化训练技术、金融级数据交易。
MOPS分层识别技术。实时抓取每个点位的投递实况、投递人身份、垃圾箱内环境、箱内垃圾高度、投递重量……自研的MOPS叠加影像分层识别技术实现垃圾分类评估到户。
艾小厨智慧眼。持续进化的测评引擎,以小区实景数据为训练样本,已具备了良好的厨余垃圾鉴别能力(可识别超过10万种生活废弃物),并持续进化中。
全场景自动化训练技术。垃圾的形态可能会发生变化,为了快速提升引擎的容错能力,宁波环链云研发了全景自动化训练技术,让废弃物无处遁形。
金融级数据交易。基于区块链技术多节点上链存储,全量数据脱敏上链,目前已开通宁波、北京、沈阳、信阳等城市节点,金融级鉴权传输,随时朔源,无需担心数据泄露和丢失。
通过分层拍照、边缘计算、神经网络、5G技术和人工智能分析,居民的每一次投递系统都会记录并分析投递的准确性。系统后台会根据结果实时反馈居民和督导员,同时保留的数据进行下一步决策。

实践表明,在大部分情况下,艾小厨AI引擎的垃圾分类识别能力已经赶上正常人;在小部分情况下,还稍逊于人,大约差距10%。在20000个样本情况下,AI引擎的识别能力已经接近于人,因为它的工作状态可以保持稳定,而随着工作量的加大,人的状态则会下降。


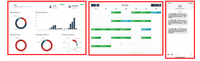
艾小厨的定向辅导决策分为三个步骤。首先,根据大数据分析住户混投情况,做出住户画像,并自动生成定向辅导工单。其次,自动生成的日历型投放记录,使客户对自己每天的投递行为精准程度一目了然。最后,手机短信、微信实时通知。
解决方案——解决的问题
艾小厨解决方案主要解决了3方面的问题。首先是机器换人。机器替代人工督导,全天候24小时监督和指导,提高居民垃圾投放的合格率,推动群众习惯养成。同时大幅度降低政府支出。其次是数据赋能。借助5G、大数据分析、人工智能技术,全程取证自动分析,加快构建以法治为基础的环境保护政策落地。最后是促进改革。利用人工智能技术对居民的各类生活垃圾重量、分出率进行精确测算和指导,为生活垃圾收费奠定基础,助力实现碳达峰碳中和。
三、实战展示
艾小厨已经落地在多个小区。安装前,小区垃圾分类普遍存在多方面问题。具体包括分类质量差,合格率低;督导员年龄偏大,文化素质不高,只起到垃圾分拣员的作用;无法监控垃圾分类具体情况,对一些恶意乱扔垃圾的居民,无法起到警示和教育,也找不到惩罚的证据,指导员和居民矛盾突出。
安装后,效果明显。具体包括小区垃圾收集站现场干净整洁,恶意混投消失;在投口内安装检测模组,全天候的对垃圾分类进行检测;设置智能喇叭,提醒居民破袋投递,对投错及时语音提醒;报送违规信息到执法系统,为监管部门提供完整执法证据链。

四、运营能力


“BSN应用案例精选”系列文章将持续推新,并根据大家的反馈方向,选择更多方向的区块链场景应用与大家分享。应用方联合推广和意见反馈请关注“区块链服务网络BSN”微信公众号,在公众号菜单“帮助”中选择“在线客服”,客服转接市场部。
作者:区块链服务网络BSN;来自链得得内容开放平台“得得号”,本文仅代表作者观点,不代表链得得官方立场凡“得得号”文章,原创性和内容的真实性由投稿人保证,如果稿件因抄袭、作假等行为导致的法律后果,由投稿人本人负责得得号平台发布文章,如有侵权、违规及其他不当言论内容,请广大读者监督,一经证实,平台会立即下线。如遇文章内容问题,请联系微信:chaindd123

English
评论(0)
Oh! no
您是否确认要删除该条评论吗?